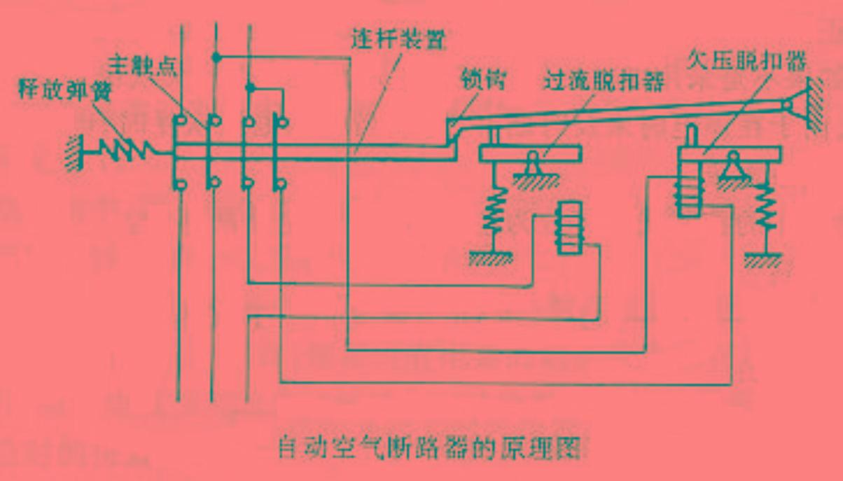
以我们常用的C型和D型为例,区别就在于C型表示断路器在10倍及以上额定电流时脱扣,适用于照明系统或者启动冲击电流小的系统,而D型断路器在20倍及以上电流时脱扣,适合于电流冲击大的动力系统中,比如直接启动的小功率电机等。

除了C、D型,还有A、B型,这几种短路器的区别就在于脱扣器的差别,过载保护的作用是相同的。空气开关上D是一种电流的曲线,有两种曲线。

D曲线与C曲线,表示的是开关工作曲线,D曲线和C曲线它们的不同点是D一般用在动力电上,比如有各种大功率,高电压,大电流机器设备,就需要用D曲线空开。D曲线的短路跳闸电流比C曲线的短路跳闸电流要大。C用在照明电上。
小型断路器(空气开关)上标注的C和D的意思是:C代表家庭用负荷开关,D代表动力型如控制电动机用开关。区别是C型开关触头容量较小,过流能力较弱,而D型开关的触头容量较大,过流能力较强。

In the evaluation of "2021 Henan Province Construction Industry Integrity Model Enterprise and Excellent Project Manager" by the Henan Provincial Construction Industry Association in 2022, our company's Li Haijun, Wang Guojing, and Zhang Shuaibing were awarded the honorary title of "Excellent Project Manager of Henan Province Construction Industry Enterprise". With years of experience and dedication, their hearts and hands are united. With the clearest original intention and the most tenacious attitude, they have tempered themselves and created exquisite products. Li Haijun, a mid-level engineer in the second level construction division, serves as the following
There is a kind of determination called 'united as one, overcome difficulties together', and a kind of dedication called 'sacrifice small homes, take care of everyone'. The sudden COVID-19 swept through Zhengzhou. For a moment, shopping malls, residential areas, office spaces, communities, etc. were all "locked down". Although the city slowed down, the operation and maintenance of power equipment could not stop for even a minute. Botai Power's operation and maintenance personnel have been on the front line 24 hours a day since the outbreak of the epidemic, demonstrating their responsibility and dedication through actions, silently dedicating themselves to fulfilling their original mission and becoming a part of the epidemic
It is said that the gaps between fingers are too wide, time is too thin, and I have not yet realized that the three summers have ended. The time has already turned into a new autumn, although there are still frequent hot waves rolling, the footsteps of autumn have arrived at the doorstep. Let's follow the gentle breeze, step on fallen leaves, slow down the pace of life, and enjoy the beautiful parent-child time of autumn. All the beauty comes as scheduled for parent-child team building. In order to help everyone relax, release stress, and enhance communication and exchange among colleagues amidst busy work and life, on September 3rd, Botai Electric organized the "Unity and Happiness" event



